Tag Based Scheduler Enhancements
We’ve upgraded the Scheduler experience with several usability and visibility improvements:

Revamp Of Cloud Logging (GCP)
Redesigned Cloud Logging Dashboard for improved cost visibility, ingestion insights, and log-level analysis.

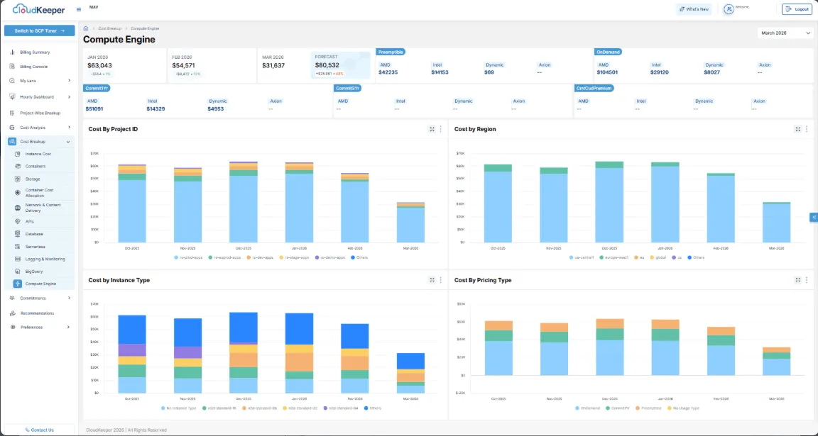
Revamp Of Compute Engine (GCP)
Redesigned Compute Engine Dashboard for improved cost visibility, trend analysis, and resource-level insights.

OverProvisioned | Virtual Machine
Identifies overprovisioned Google Compute Engine VM instances with consistently low CPU and/or memory utilization, helping detect resources that are larger than required for their workloads.

Billing Summary Revamp (GCP)
Redesigned Billing Summary for improved trend, forecast, and service-level visibility

My Lens (AWS & GCP)
Introduced My Lens for unified access to reports, notifications, and cost insights across AWS and GCP.

LensGPT (GCP)
LensGPT (GCP) launched to enable AI-powered cost analysis and insights for Google Cloud.

Cleaner | Kubernetes Engine
Identifies idle Google Kubernetes Engine (GKE) clusters with no workload or activity over an extended period, helping detect unused Kubernetes environments that continue to incur costs.

OverProvisioned | Cloud SQL
Identifies non-production Cloud SQL instances that are overprovisioned with Regional availability, helping detect resources incurring higher-than-necessary costs.

GCP | Account Onboarding to incorporate GCP Resource-Based Scheduling
Scheduler onboarding is now available on GCP Tuner, allowing users to enable Recommendations and Scheduler as part of a unified project onboarding flow

AWS & GCP – Saving Achieved Page
The new Savings Achieved Dashboard provides visibility into actual cost savings realized from successfully remediated Cleaner recommendations.

Speak with our advisors to learn how you can take control of your Cloud Cost
